CQRS 적용 전과 이후의 성능개선 보고서
타임아웃 적용 전 1개의 인스턴스에 5000개의 요청 보낼 때
1개의 인스턴스에 2500개씩 각각 조회와 구매입찰 요청을 보낼 때
(1초당, CQRS 적용 전, 타임아웃 적용 전)
1개의 인스턴스에 2500개씩 각각 조회와 구매입찰 요청을 보낼 때
(60초당, CQRS 적용 전, 타임아웃 적용 전)
동시성 제어 전 구매입찰 데드락 발생
타임아웃적용 후 조회 에러율 하락
(아직 에러가 존재하는 이유는 같이 동작시킨 다른 쪽의 영향)
.png&blockId=6371024e-f415-4d44-bdfa-ea9ede75247a)
.png&blockId=43087400-2a37-42cb-b253-7e69507fca6c)
.png&blockId=1e6137c8-0863-49a2-8e0f-f416fe30c597)
.png&blockId=6d8d59e1-ff27-4039-a279-9a48262f203e)
_60%25EC%25B4%2588.png&blockId=092b3396-9f21-406c-bdd4-4725751f3975)

_%25ED%2583%2580%25EC%259E%2584%25EC%2595%2584%25EC%259B%2583%25EC%25A0%2581%25EC%259A%25A9.png&blockId=ba7deca7-a9da-4c31-b11c-1e8625578279)







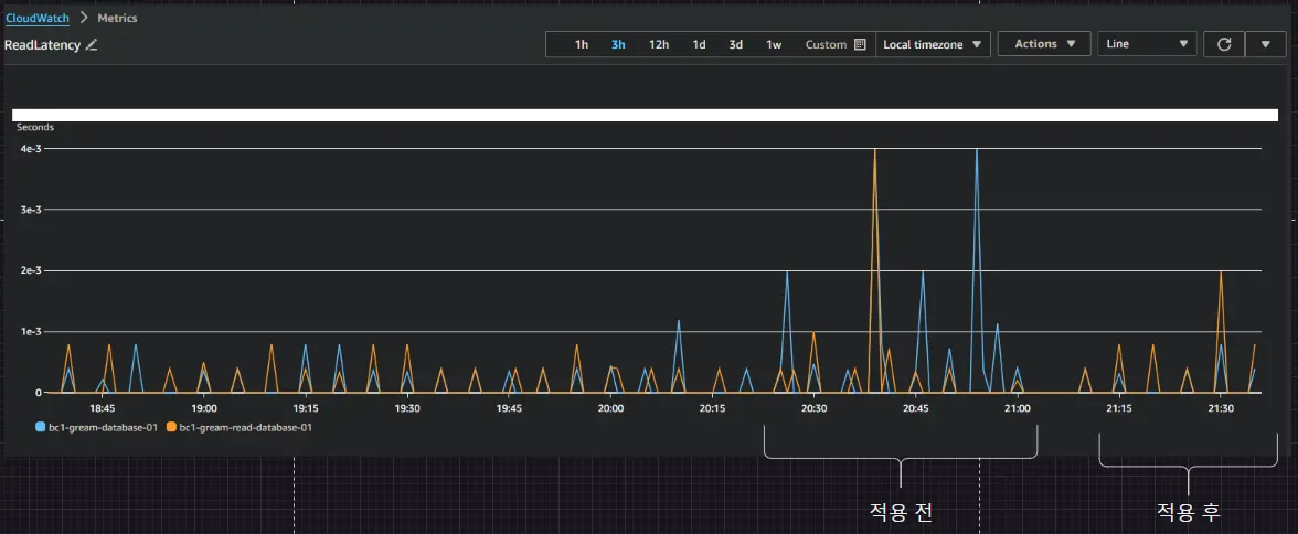
_%25ED%2583%2580%25EC%259E%2584%25EC%2595%2584%25EC%259B%2583%25EC%25A0%2581%25EC%259A%25A9_CQRS%25EC%25A0%2581%25EC%259A%25A9_%25ED%259B%2584_%25EA%25B0%259C%25EC%2584%25A0.png&blockId=d425d550-dbc0-46d8-b309-8ba79a59d767)
.png&blockId=d66cd2b0-0d9c-46ff-b58c-ef73fdd9ec2e)